核心业务

专业的互联网数据采集与分析、品牌管理解决方案

信息监测

全面覆盖各大媒体平台,实时监测相关信息

智能研判

AI驱动的情感分析与趋势预测

危机公关

快速响应机制,专业的危机处置方案

品牌管理

全方位的品牌形象维护与提升

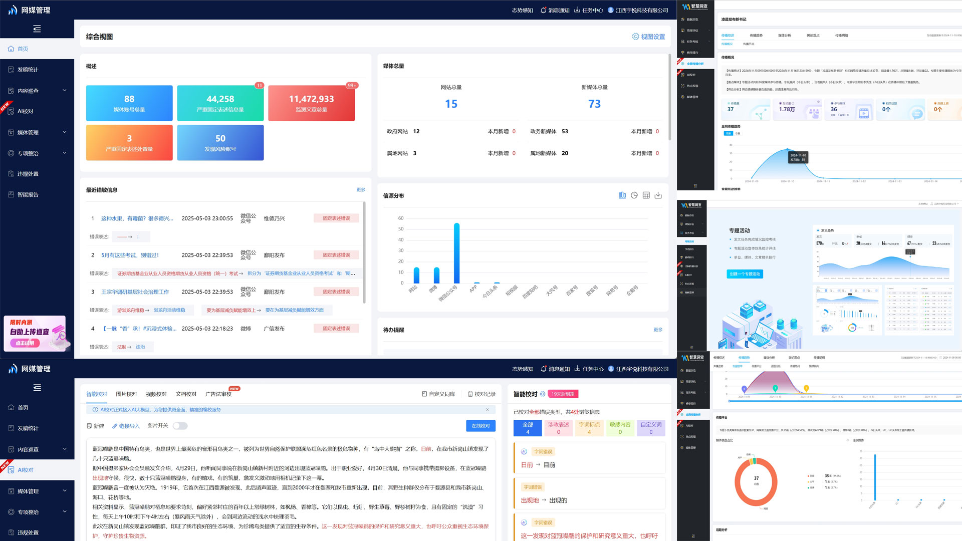
全要素AI数据分析平台

全面覆盖、多维解析,为您提供精准的互联网数据分析

  • 互联全景舆情监测平台
  • 视频全景监测系统
  • 舆情态势感知指挥平台
  • 灵识数据感知平台
互联全景舆情监测平台 视频全景监测系统 舆情态势感知指挥平台 灵识数据感知平台

成功案例

值得信赖的合作伙伴

政府金融
生产制造
医疗健康
教育培训
商业流通
餐饮服务

为什么选择我们?

专业的技术,优质的服务

AI技术驱动

采用先进的人工智能技术,提供精准的数据分析与预测

24/7全天候服务

专业团队全天候待命,快速响应各类突发事件

专家团队支持

资深专家团队,提供专业的咨询与解决方案

最新动态

了解行业趋势与公司动态

新闻图片
2025年舆情监测行业发展趋势分析

探讨AI技术在舆情监测领域的最新应用与未来发展方向...

阅读更多
新闻图片
企业品牌管理的数字化转型

数字时代下企业品牌管理的新思路与实践案例分享...

阅读更多
新闻图片
全要素AI新版本发布

依据AI,革命性对舆情监测技术进行变革...

阅读更多

技术提升服务 专业保障品质

宇悦科技,您可信赖的舆情服务伙伴